





Vous recherchez une plateforme de monitoring capable de vous aider à anticiper les défis opérationnels ?
Kybio est un logiciel de supervision et de contrôle unifié de bout en bout (NMS) pour les médias et le broadcast, conçu pour simplifier la gestion de l’ensemble de vos équipements et infrastructures IP.
Quelle que soit la taille ou la complexité de votre réseau, Kybio centralise vos données clés et vous donne accès, via une interface web intuitive, à des informations détaillées et à des outils puissants pour optimiser vos opérations. Ouvert, évolutif et facile à déployer, Kybio combine de manière unique des modules intégrés de supervision en temps réel, de support à l’exploitation et de contrôle, ainsi qu’un moteur avancé d’analytique et de reporting.
Que vous gériez des infrastructures radio, OTT, satellite, câble, télécom, ou TV, Kybio est un logiciel de monitoring de nouvelle génération qui garantit la continuité opérationnelle et l’efficacité sur l’ensemble de la chaîne de valeur - de l’acquisition des contenus, à la production, jusqu’à la distribution, dans un environnement toujours plus numérique et orienté IP.
Avec Kybio, les utilisateurs disposent d’une plateforme logicielle de référence qui transforme le monitoring au quotidien et dépasse les attentes en matière de facilité de déploiement, d’évolutivité, de simplicité d’utilisation et de lisibilité des données.
Kybio collecte et centralise en temps réel les données provenant de multiples équipements et sites, puis les restitue via des tableaux de bord et des schémas intuitifs. Le résultat est une vue claire et dynamique de l’ensemble de l’écosystème, rendant la supervision à la fois accessible et exploitable.


Visualisez votre réseau en temps réel grâce aux tableaux de bord dynamiques intégrés. Kybio permet aux utilisateurs de créer des tableaux de bord intuitifs et ergonomiques qui regroupent les KPI issus des équipements ou services supervisés.
La solution peut être personnalisée selon vos besoins en intégrant des cartes géographiques, des cartes logiques et des schémas représentatifs de votre activité pour une lecture immédiate de l’état du réseau. Kybio prend également en charge les diagrammes SVG et est compatible avec les principaux outils de création de schémas et de diagrammes, tels que Microsoft Visio et les dessins CAD.

Empilement de protocoles pour la communication, le contrôle et la gestion. Choisissez parmi un large éventail de protocoles et combinez-en plusieurs pour une efficacité accrue dans la gestion et le pilotage de vos équipements (par exemple : supervision de base via SNMP, provisioning via SOAP, contrôle via ModBus TCP, etc.).
L’API renforce l’interopérabilité avec les écosystèmes existants des clients. Proposée en option sous forme de licence additionnelle, elle permet des workflows avancés et des capacités d’intégration avec des systèmes de niveau entreprise (ERP, CRM, MAM/PAM, moteurs de workflow, etc.).

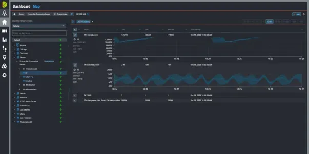
Kybio agrège en continu (24h/24, 7j/7) les données brutes provenant de vos équipements et services, et les restitue via une application web intuitive présentant l’ensemble de vos indicateurs clés de performance sous forme graphique et lisible.
En complément des informations en temps réel, l’historique de chaque KPI est stocké en base de données et peut être consulté à tout moment au travers de visualisations dynamiques - plusieurs jours, semaines ou mois après leur enregistrement.

Le module d’analytique est une fonctionnalité puissante qui analyse automatiquement les alarmes stockées dans la base de données Kybio. À partir de modèles définis par l’utilisateur, le système calcule automatiquement les SLA, les temps d’indisponibilité et les statistiques de défauts pour un équipement, un site, un service ou l’ensemble du réseau. Il intègre également un moteur de corrélation qui réduit drastiquement le temps de prise de décision en identifiant l’origine d’un événement et en mettant en évidence les dépendances entre vos services.

Recevez une alerte dès que Kybio détecte une anomalie. Lorsqu’une alarme est déclenchée, Kybio peut automatiquement envoyer un e-mail, un SMS ou même appeler la personne concernée afin d’analyser et résoudre le problème. Les responsables peuvent configurer finement le système de notifications pour l’adapter aux besoins de leurs équipes, aux équipements supervisés et aux niveaux de criticité des incidents.
Ils font confiance à Kybio
pour la gestion de leur réseau
Notre équipe se fera un plaisir de vous aider pour toute demande de support technique.
Veuillez soumettre votre demande via votre compte. Notre équipe vous recontactera dans les plus brefs délais. En cas d'urgence, vous pouvez également joindre notre hotline de support par téléphone.
Restez informé de nos dernières mises à jour produits, des analyses d'experts et des offres exclusives - directement dans votre boîte de réception.